index
index index
LithLogoPre.jpg, 6.9kB RV Solar Controller
for Lithium
LithLogoPre.jpg, 6.9kB


A solar controller for Lithium is vastly simplified compared to LeadAcid. LeadAcid cells, like Lithium, must be equalized. However, LeadAcid cells have been equalized in practice by bringing some cells to gassing. These gassing cells can go no further up in voltage. However, the current is still passed to all other cells in series. As a consequence, the remaining lower cells can have their voltages raised to more mach the gassing cells. I have developed this simple and convenient process to occur every morning, and it is only for a few seconds. It does not take much. In fact, too much will produce oxidation and damage.

In contrast, Lithium balancing can be achieved totally in simple electronics. The down side is that an electrical connection must be made to each cell. The process can be made internally in the form of a BMS (Battery Management System). A tiny amount of charging current is shunted around the highest cell. It is simple. It does not take much, perhaps the amount of an LED, for example 20mA.

SolarLithCut.jpg, 16kB I begin by creating an empty box. And I decide what I want for metering and what kind of controls. First I map it all out in the CAD program where I can slide things around with the mouse, and see if things will fit. Then I map the edges on the wood box with blue masking tape. Some of these will be cutting edges. Some meters have only 1/16 inch lip, but I cut them all slowly and perfectly. I am cutting in thick 1/4 inch beautiful dark Walnut. The switches and pots must be counter sank on the other side of the walnut to fit the short shafts.


SolarLithBox.jpg, 36kB I want a dedicated analog meter for charging current, and a dedicated battery voltage meter. I want visible and constant access to this information without selections or menu action. Also, I want the physical ability to directly control the voltage conveniently and immediately from the face of the unit. No menuing! I want automatic protection of temperature and voltage of both the controller and battery with local indicators on this box.

The green "Chicken Head" is a vernier pot to control the main control voltage. The corse pot is inside the box. The vernier is set to adjust the charge to no more than 14.50 volts, and no less than 12.60 volts, full pot swing. Of course the battery internal BMS will overlap and redundantly provide protection.

The purple Chicken Head is a generic meter selector, to look at various stuff that I have not thought of yet.
The box is starting to take shape...


SolarLithFan.jpg, 21kB Here, I have wrapped the steel of each magnetic latch with a lot of blue masking tape. This decreases the magnetic pull, and I can open my box more easily. However, it is only temporary. Once the box is mounted and finished, I will remove the tape to have a very secure latching box that can tolerate all the RV bouncing. I could have easily have mounted the mag latches and fan inside the box. But no, I like to see stuff.


LithiumBoxInside.jpg, 54kB
The inside of the box is relatively bare compared to the Lead Acid boxes. And no microprocessor either...

Here also, you can see a small fan that helps with heat in the box. I can charge to 50 amps with the panels, but I limit it to 20 amps charging current. This keeps my charging wires safe and no more than only "warm", and keeps my schottky diodes cool at the combiner.


RULERMAR.GIF, 1.6kB Lith-Relay.jpg, 30kB This 80 amp relay will go between the Lithium Battery and the 600W Inverter.
The wooden cradle scares me, and I will have to do something after I get this thing off the ground, up and flying.
It is a "hybrid" Latching Relay, of my own design.
"Latching", so that there is no idle current.
Part FET, so as to have no arcing on closing and no arcing on open.
Two diodes steer the command voltage, which is ground, to the gate of the Fet. The FET is faster than the mechanical relay and will always conduct FIRST! The FET will close first on opening or closing;
Bypassing the relay and preventing arcing, pitting, and sticking on the contacts.
Lith-Relay-Schem.gif, 22kB The Open and Close control voltage to both the relay and FET is only momentarily present for a brief second, and is released. There is no need for HeatSinks. The mini switch that controls this relay is necessarily a return to center.
And snubber diodes are not shown around the coils.

An advantage would be to keep the FET conducting, and it would not need much parasitic operation current. But the circuit is already cluttered in complexity.


RULERMAR.GIF, 1.6kB Lith-BattleBorn.jpg, 75kB
Out of the box reads 13.30v. And the meter is .02v low. Therefor the Lithium battery is really 13.32v. Someday I may fix the calibration of the meter, instead of keeping a mental note.
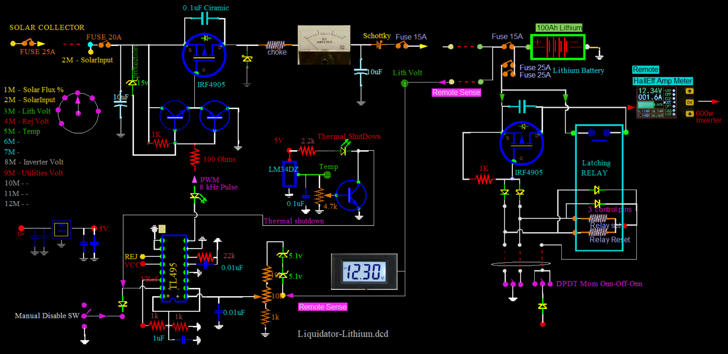
Lith-Controler.gif, 248kB
So far it is this...
And, there is no microprocessor. Lithium is so much easier to run.
Not shown is the 600w Inverter.


OPPS... I see that I have drawn in two zeners wrong...
But of course they are correct on the master schematic which is what I used to manufacture the boards. This had to be correct, or nothing would have worked. And everything did work correctly. Lith-Equilizer.gif, 45kB
Zeners are OK.


Lith20190320_Prelim.jpg, 25kB
All the meters are new, and their readings are inaccurate, except the Hall Effect bottom meter which is a remote current meter. The blue meter reads the Lithium battery. It is dedicated and is never disconnected, day or night, including the meter illumination light. I'll calibrate it later, as it reads way high: about 11 hundredths of a volt high.


Here is a precision voltage reference on the left. It has two precision outputs: a 10.000v and a 5.000v
First I will check the cal on a couple of multimeters that I will use to fix the box meters: LithCalBBlu.jpg, 27kB LithCal20190321.jpg, 31kB
BBALLBLU.GIF, 139B The blue one for a second was 10.00v but for most of the time is 9.99v, therefor is above 9.99+. perhaps 9.993v
BBALLYEL.GIF, 154B The yellow multimeter is 2 hundredths low at 09.98 volt, which I already knew.

With the multimeters calibrated, I went in and changed the calibration for all the bad meters in the box. Now I know the Lithium battery voltage. It is very important.
Now, I can begin operation of the box.

The relay works good too. Switching the inverter onn and off, first with .5 amp, then with 10 amps. No sticking and no heat. Good! I have a design with zero quiescent current draw. The switch that controls the relay is a mini switch below the green light. This switch connects the Lithium to the inverter. But another switch connects the Lead Acids to the inverter. So any battery can be connected to the inverter, with a flick of a switch.

BBALLRED.GIF, 156B The Lithium is hard fused at 50 amps at the battery terminal, to the inverter.
Two 25 amp mechanical fuses in parallel.

BBALLRED.GIF, 156B The inverter itself is soft fused at 60 amps, and automatically resets.
The inverter is a 600 watt continuous sinewave.

BBALLRED.GIF, 156B The Lead Acids are soft fused at an unknown amount, and does not reset.
The shutoff is somewhere above 40 amps to the inverter and coach, with a manual reset.
It is composed of two 20 amp 12.00v coach service regulators in parallel, such that if one current trips, the other will surely follow.
The coach will not recover. I have "accidently" tested this feature several times. Works perfectly.

BBALLRED.GIF, 156B In addition, each Lead Acid has a large fuse at the battery terminal, that represents a catastrophic failure.


One more thing, before I begin...
I kinda need to know what I am working with.
I created this chart from a graph from the internet for a generic Iron Phosphate: LithchartGeneric.gif, 42kB


LithChartBattleBorn.jpg, 72kB But I contacted BattleBorn and asked for a voltage vs SOC (State Of Charge) chart. They courteously replied, and gave me this chart. It is very different from my generic best guess chart. Way different! So this one should be specific to their battery, and I will consider it to be gospel. It is prettier too.
LithChartB.jpg, 23kB Some of my charts are "plastic". They are printed with an inkjet on Overhead Transparencies. Actually, the contrast suffers. Better to print on white paper, and just cut the transparency as a cover.


LithRemAmpMeter.jpg, 16kB That bottom ampmeter is capable of coulomb counting but I do not have it hooked up that way, and the meter is impossible to understand. So the meter remains as I bought it: an ampmeter. That is all. And it works good at that. Actually, it is a Remote Hall Amp Meter, and that makes it really nice. No need for heavy cables in the box, and no need for a Negative Side Resistor.


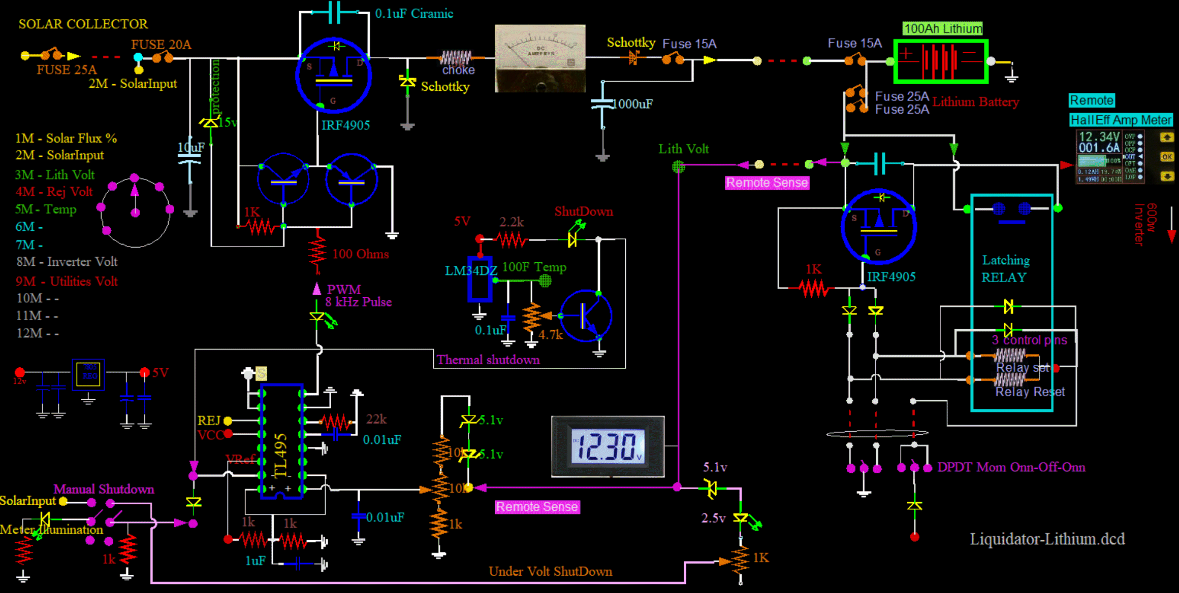
RULERMAR.GIF, 1.6kB Lith-Controler2.gif, 252kB
Had to make a change...
The old Remote Sense wire used to go to the Lithium plus battery post. Actually, it went to the charging fuse of the plus battery post. That is worse because of the 0.05v voltage drop of the fuse resistance. The only redeeming factor is that the Charging wire was directly connected to the Remote Sense wire. So, I moved the connection position. Also, the Remote Sense wire color is now purple.

The problem was when using about 12 amps to run my soldering gun, the lithium would not drop from its resting voltage of 13.40v. As a consequence, the battery would not receive a replacement charge right away. Wow! I am impressed. There is a big difference between Lithium and Lead Acid. Lithiums hold their voltages much better. The battery voltage does not drop much, and by this time, current has already left the battery. After removing the load, Lithium displays only a miner inconvenience. The charging plays catchup for several minutes, only drinking in a couple of amps. The battery can supply 12 amps of current while the voltage remains the same at 13.40 volts. Lithiums have a flat State Of Charge curve. But I refuse to coulomb count. More precession in voltage is the key. By putting the remote sense readback at the load, or in this case, closer to it, you have the opposite condition: the charging voltage as seen at the battery terminal is a little high. The battery can overcharge slightly while the load is heavy. Between the two evils, I choose not to have the battery supply any current to the load. I want NO (zero) current coming out of the battery. When current comes out, and when it is not put back exactly equal - and timely - will cause what I call, "Mini cycling". (Perhaps others have used that term, I do not know.) Regardless, Mini cycling can not be a good thing on the weathering of a battery. The depth is not deep, but it goes on all the time, any time there is a change in load. In this case, normal operation can weather the battery.

Lead Acids have a steeper SOC slope, and are not this way:
If you take out 12 amps, you put in 10 or 11 amps. The battery is a practically a bystander. It is a sleeping appendage.
Lithiums are different, because they are harder to read.


There is an additional necessary change as a consequence to this change:
Because the Remote Sense is no longer connected to the Charging Wire, there is a safety issue:
If the two main fuses blow, the remote sense will read low, and tell the controller to apply max charge. If it were not for the BMS the battery could be destroyed from too high charging voltage.



LithControler1.gif, 272kB



So, down at the bottom of the schematic, in light magenta, is a protection circuit that will shut down all charging if:
BBALLRED.GIF, 156B Remote Sense wire is shorted.
BBALLRED.GIF, 156B Main fuses blow.
BBALLRED.GIF, 156B Remote Sense is open or disconnected.
BBALLRED.GIF, 156B Battery voltage is below 9 volts.
If the condition remains, the controller will not recover.


If the Manual Shutdown Switch is in the ShutDown position, the 1kohm resister keeps the control voltage low, and disables all operations. The switch is shown toggled in the up, or operate, mode. And the 1kohm resistor is still hooked up, but this time a positive voltage from the battery pulls the voltage up. The pot and zener are adjusted for about 9 or 10 volts discretionary minimum battery operational voltage. Lithium batteries are too expensive to not consider the unlikely or impossible situations that may occur. For example, if that Sense Wire comes off, the charging voltage will go through the roof, possible to 21 volts. The second line of defense, the BMS, may not hold. You want as many safeguards as possible. RULERMAR.GIF, 1.6kB

LithCoil-20190502.jpg, 47kB I am changing out the choke coil to this beefier toroidal at 2.3mH, or 2300uH. The DC resistance Measures 0.09 ohms on a LCR meter (not very accurate for DC ohms).
But shoving 2.2 DC amps through it gives a 149.7mV voltage drop. Now, this is way more accurate: DC resistance is 0.0672 ohms. So, with a target charging current of 20 amps, voltage drop is IR= 1.3v. And power dissipation is I2R= 26 watts. That is pretty warm, but I guess OK.


Lith-smallChoke.jpg, 59kB My objective is to replace this little choke, 88uH, 0.10 ohms. It is too small to dissipate heat. But first I put some scope probes on it...


LithScope-small146.jpg, 59kB A quick look shows the input to the choke in yellow. Ground (0 volts) is one centimeter up on the scope. as dipping below 0v by about .5 volt, which is expected from the FlyWheel diode voltage drop. It shows the flywheel diode conducting well. So, when the choke is not being driven positive, the choke is still pulling current, in the same direction as before, indicated by this point being slightly negative.

The frequency is 6.799kHz. I thought that I had previously adjusted to 8kHz, but it does not matter at all, that is fine.


Lithscop-lowInduct53.jpg, 68kB Here; I will show you what I mean on the choke action. Here is a different regulator with not enough inductance. After the drive, in cyan, to the FET lets go, and the drive goes high, the FET shuts off. The insufficient inductance of the choke only allows ringing, and the ringing never goes low enough for the FlyWheel Diode to conduct.

In contrast to the above regulator, the choke input to the good regulator flatlines at about .5 volts below zero. And the FlyWheel diode conducts for the full period of no drive, which is perfect. The choke should have two full periods: one positive driven, and one passive inductive. Both currents are a continuation of the other, and are in the same direction.


Lithscope-LowInduct06.jpg, 66kB Here is another example of even less inductance. When the drive goes low, the output goes high; same as before. But look when the FET is not conducting... The ringing is faster with less peak to peak amplitude. The operating frequency is too low for the amount of inductance.


Lithscope-drive46.jpg, 51kB Anyway, getting back to the circuit at hand...
The yellow trace is the input to the choke as before, and it is elevated one centimeter. The cyan trace is the drive to the FET. Taking a look at the drive to the FET in cyan, it drives on a LOW, and that LOW never goes below 5 volts. From 20 volts on the Source to 5 volts on the Gate is a 15 volt Source to Gate voltage. Which is OK. That is because the Source to gate voltage can not be allowed to exceed 20 volts. It is well into saturation at only 10 volts.

But there is a problem with the thin pulse immediatly following the main pulse. This should not be there. It will cause heat. It is causing heat in two ways: One is the higher frequency of transitions. This causes unneccessary heat. The other is the incomplete pull down. Non saturations cause heat by being in the linear zone. I will come back to this after I replace the choke.


Lithscope-gunoff58.jpg, 43kB A soldering gun is shown to the extreme left of the picture. With the soldering gun off, the output side, in cyan, of the choke is setting about 14 volts.


Lithscope-GunOnn01.jpg, 51kB With the soldering gun onn, the output side increases slightly to compensate for wiring losses. And the increase is necessary to hold the battery voltage constant. Yes, the output from the choke actually increases. The gun pulls about 10 amps. This is perfect.


Lithscopeprobe19.jpg, 19kB Lithscope-Input25.jpg, 46kB Just a quick look at the Solar Input to the board, in blue...
I have DC shifted the display of the 19 volt Input up about 4 volts to get it off the yellow 19 volts choke input. This is just so that I can show you, without the overlap in colors. In any case, you can see without a load, the Solar Input Source tends to go up to about 20 volts during the period of no drive. Perfectly reasonable.


Lithscope-Inputdraw15.jpg, 45kB Now here is how the Solar Input Source reacts to a loading of 8 amps. Both lines drop to about 17 volts. The duty cycle tightens up, with less time not conducting. The circuit demands more power. Both the yellow Input Source and the blue FET Output, or Choke Input, drop. And both drop exactly the same amount, in response to the Solar Supply being limited.

It is possible to calculate the impedance of the Solar Panels:
The Solar Panels dropped from about 19 volts to 17 volts, a two volt drop. A 2 volt drop at 8 amps is about a quarter ohm. At this time of day and such, the Solar Panels are a quarter ohm. Solar Flux meter I think was reading about 50%. Some haze overcast, and spotty cumulus.

With this information of 1/4 ohm, I can estimate the maximum charging current.
The usable voltage of the solar panels is 20 volts down to about 14 volts, a drop of 6 volts. Dividing 6 volts by a quarter ohm is 24 amps max. That may not sound like much, but that is fine. That is the max Charging current, not Battery Current! Battery current can be enormous.

The 24 amps is at 50% Solar Intensity. The ratings for the panels is at about 500 watts. So, if I had trackers, or if I pointed the panels directly to the sun, I would have on order 500 watts. I know my solar panels are fine, I am more interested in replacing this inductor component.


Lithscope-Speed.jpg, 69kB One more quick look at the rate. Ya, the duration measures about 149uS, or about 6.8kHz. OK, ready to replace the choke...


Lith-newchoke.jpg, 50kB Still have to get that thing off any wood with a spacer. This choke works efficiently with the frequency, but may still get to hot at the upper design limit of 20 amps.
Work continues...




20190613_MoveLithCon.jpg, 35kB I have moved the Lithium Controller from the other wall to this one. I can see it better.





20190613_LithCon.jpg, 35kB When it was on the other wall I did not have to hide the wires. Now I do. It was a lot of work. Many wires had to be lengthened, or all together replaced.


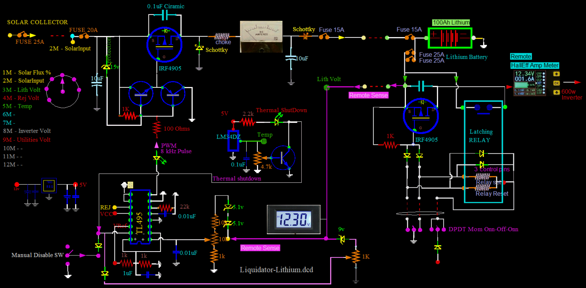
Schem-Caps.gif, 126kB
Made a major modification to the capacitor-choke combo, and how it works.

Added a 2uF polymer cap in series with the coil. Actually, it is two 1uF caps in parallel.
The caps shorten the conduction pulse.
They also allow the choke to pull power through the caps directly from the power source instead of pulling power from the ground through the flywheel diode. Heavy currents in the ground disrupt electronics elsewhere.
The caps alleviate some of the current of the flywheel diode.

Added two Schottky diodes. These diodes are important for heat reduction.
The diodes stop the positive ring of the coil from flowing back through the FET.
The diodes still allow the FlyWheel Diode to function.


S-Resonance-11kHz-2caps.jpg, 41kB Here are two 1uF Polymer caps in parallel, equivalent 2uF, in series with a 100uH choke. As you can see the natural resonant frequency is about 11 kHz. Good agreement with theory. No surprize here. The driven frequency is about 7 kHz, as depicted in cyan. Cyan is the drive to the FET. Negative is conducting.


If you jumper around the Schottky diodes, something interesting happens... And it creates heat.


S-jumpered20200303.jpg, 48kB And by the way the original Schottky, in series with this external Schottky, that is used as the "flywheel" is still in effect and works great.


S-JumpedScope20200303.jpg, 44kB As you can see, the positive overshoots have went away. They have not exactly "went away". They went around the Schottky in the jumper, back to the FET, and then through the FET's protective diode. This causes heat. So the schottky should increase efficiency. Also, the onn duty cycle has increased with the jumper. The FET has to work harder to compensate for the reverse current through itself. It is analagous to a leaky valve in a heart.


S-justChoke20200303.jpg, 42kB This is with just a choke, no cap across FET. The good: The curve shows strong conduction of the Flywheel, everything below zero volts. The bad: The "onn" duty cycle is huge for conduction.


S-20uF20200303.jpg, 35kB With 20uF cap across the FET, the Onn Duty Cycle is tiny, about 5 uS. As the bypass cap is reduced in size from 20uF to 5uF, the duty cycle increases back toward the right, with more and more time conducting. The 20uF is great for heavy loads, conduction time has a head start, but there is too much heat at light conduction, about 15 degrees above ambient with only 0.5A. I do not know the mechanism for this extra heat, perhaps the FET is not as efficient at 50 amp transients. Perhaps better to have 10 amps for a longer time. In any case, the 20uF is not going to work. The 20uF in plastic film does not get warm at all. That is great! But its wire leads get warm. Therefor there is a lot of current here. In fact, I have seen the current melt solder joints, and the wires come loose. The leads can be red hot with the cap remaining stone cold. Too much current for too short of a time, with the average current remaining normal. I do not understand it, perhaps related to the "skin effect". Actually, perhaps, I do understand it: The heat in a wire is NOT linearly proportional to the current. Heat, with a given resistance, is proportional to the square of current. Therefore in a given amount of time the minimum heat is when the current is the same for the longest time. If you mix it up, with different currents, to still maintain an overall average, then you will always loose. Minimum heat is when you hold it steady.

Also, there is some "jitter" in the regulation because with such a short pulse, a few percent in width change represents a tiny unresolvable amount. There is another reason for jitter: Cycle Skipping. There can be some Cycle Skipping with large values of bypass capacitance. Just too little current used and it is out of the range of the regulator. But that is OK, except in the past with skipping, I have heard a lower erratic frequency squeel. I do not hear any acoustic squeal now with these components and this design, whither skipping or not.

Getting back to the extra heat with a short duty cycle...
I can demonstrate, with a logical argument without a mathematical formalism, why a non uniform current produces more heat:
Assume an arbitrary division of the conduction cycle. I will arbitrarily devide the period into 5 zones for demonstration. Assume an even steady current of 1 amp. Assume the conduction cycle is one second in length. Therefore, each segment of the period contributes 1/5 coulomb every 1/5 of a second. In other words, there is a total of 1 Coulomb every second, totalling an amp of current. Heat energy rate is the square of the current times the resistance. Lets assume 1 ohm of resistance. Obviously, that is 1 watt using I^2R. That is 1 watt of heat, with the current smooth and steady across all 5 segments of time. This is wasted heat power in the regulator device or a resistor, not the electrical power delivered to the load.

I propose that 1 watt is the minimum heat production rate. And it is only obtained for a steady average current.

Now, for another scenario, an unfavorable one: Let us put all of the current in just one of the time segments. Put the full 1 coulombs in the first 1/5 of a second. This still gives an average current of 1 coulombs per second. Average current is still 1 amp, as in the above example. This 1 amp will be used in the electrical power for the load. Output has a constant voltage, the same as above.
Now back to Heat Power...
But now the power and heat is concentrated in a short pulse. The instantaneous current will be the 1 Coulombs in just 1/5 second, or a rate of 5 Coulombs/sec. The equivalent rate of current is 5 amps during this short period. The power is a huge instantaneous 25 watts/sec during that 1/5 second. So the power average for the whole second is 5 watts. And the 25/5=5 watts was contributed by the one, and only segment. The other 4 segments are zero watts. So with all of the average current concentrated in one pulse, the wattage jumps to 5 watts.

So, one scenario gives 1 watt of wasted heat, and another scenario gives 5 watts of wasted heat. Both scenarios giving the same regulator usefull output current (1 amp), voltage, and power.

If I am right, this analyses explains why decreasing the pulse width increases the heat produced in the FET. Seems counter intuitive at first sight; The FET not working hard, just lightly coasting along, and yet there is a strange extra heat. This happens because the output current of a regulator becomes concentrated. The final output current will remain the same because of regulation, no matter the losses in the FET. The output and regulation does not care about calorie losses, nor the cost to do business. No matter what, the output will get its fair due. It is mathematical, with nothing to do with internal resistance of the FET in general. And absolutely nothing to do with resistance linearity with current, if the phenomenon even exists. But everything to do with power, and its nonlinear nature with (instantaneous) current.

It would be very difficult to build a calorie wattmeter in a multimeter. But if one could be incorporated into a multimeter, then one would find the wattmeter reading higher than the IR product if there was any hum or changes in the current or voltage. Interesting...

In the design of PW regulators this phenomenon will not be an issue because it only occurs at minimum power output. Here, things are cold anyway, and it is more a problem of efficiency than absolute heat. Also a problem of Aspergers. It is just an accident that I discovered it at all, as it is at the opposite end of the spectrum of power generation, that is of normal interest.


Lith20200312_101757.jpg, 36kB Calibrated both meters, the top dedicated battery voltage 13.41v, the bottom multipurpose meter 13.41, with an external calibrated multimeter 13.41v. Another (remote) Hall-effect voltmeter located down at the battery reads way off at 13.35 volts. There may be a way to calibrate it later. The remote digital current meter reads 2.2A indicating the battery output, in agreement with the analog current meter for the charging current. They should be equal when the sun is out, and they are. The battery voltage is measured at the battery terminals, and incoming current should equal outgoing current to maintain the battery voltage constant at 13.41, and it does.
Lith20200312_101926.jpg, 52kB Two microfarad plastic caps across the FET. Choke increased to 1.2mF. No detectable ripple on the output at all. The positive overshoot can no longer get back through the protective diode of the FET. The energy is maintained for output, and is not producing heat anymore. It wasn't much, but I do not want any. I want "stone cold" if I can get it.





RULERBOW