index
index index

AUT100C.gif, 15kB SolarCombinerLogo.jpg, 6.7kB

Sol4.gif, 62kB
Solar Combiner

AUT100C.gif, 15kB SolarCombinerLogo.jpg, 6.7kB




A Solar Combiner gathers and combines all the solar panels into one power source. Basically, a Combiner is an array of Schottky Diodes. Solar panels are made up of many solar cells in series, and any minor shadowing, anywhere on the panel, will render the intire panel useless. Because RVs are constantly parked under trees, and shadowing is a necessary consideration for parallel panel installations. Houses, on the other hand, with no shadowing can capitalise on panels in series and thus have smaller wires and expenses. My house is supplied by a half megawatt installation, with panels in series giving over 800 volts. The panels wired in series yield a modest 40 amps. For expensive high power installations it is cheaper to go with volts rather than amps. But for RVs there is little difference in going with parallel or series; wire weight is about the same, complexity is about the same, with the edge given to parallel. Therefor, for RVs, I have invented what I call a "Solar Combiner".


DiodesHeatSink.jpg, 71kB Here is my Heat Sink strip; a community Heat Sink on a common aluminum bar. Under RV conditions of changing shadows, there will be a reverse voltage possible that is equal to the voltage of the highest voltage panel. In this case 22 volts. The diodes MUST be able to withstand at least 22 volts reverse voltage. But the higher the PIV the higher the forward voltage drop, and the higher the Forward drop, the higher the heat. It is always a compromise. I have chosen 1645 SCHOTTKYs which have a 45v PIV, and 16A max current. The 16 amps is overkill for my combiner, as each 100W panel will never go much over 6 amps. But even so, the resistance at 16 amps is only 0.03 ohms. At 16 amps the voltage drop is about a half volt. The heating power is therefore 8 watts. My amps are only 6 amps, which is 38% of the 16 amps, Power is the square of current, or 14%. 14% of 8 watts is only a watt! My heat sink bar will never get hot. ...And that is what I have observed with my fingers in casual feel tests.

On a different subject, going back to Breakdown voltage: The 22 volts reverse voltage is slow changing - if not DC! It is the voltage of a live panel feeding back into a dead panel - and it is predictable. But lightning, and EMP, can produce a very unpredictable sharp pulse. Therefor, I have included 0.47uF ceramic caps acrose all diodes. There are faster devices out there, but I have had no problems with the RV. ...And I like to watch thunderstorms.


CombinerMeters.jpg, 59kB Installing gauges and switches... I want every 100 watt panel to be visible all the time. The meters are ridiculously cheap: about $4 or $5 bucks. Also, I want to be able to press a button and short the output, and measure maximum current from each panel.


CombinerMeters2.jpg, 62kB 5 amps running in 14 gauge wire should be OK. Still uneasy about the connectors...
I will solder all crimps later...


CombinerDry.jpg, 53kB Finished constructing the Solar Combiner. Taking it out to the RV...


CombWall.jpg, 60kB Out in the RV, the big black thing is the refrigerator, and in front of it is the Combiner in its soon to be new position. I went to elaborate measures to be able to hang the combiner on its side and expose the under side for installation and maintenance. Above the refrigerator was storage that is now used for electronics. And the cable of wires is part of the old Combiner. The wires brush against a meter that reads refrigerator temperature. I hope my wife will still be able to open the refrigerator door. This is the only space I could find to install this thing.

Fortunately, there is about 2 inches of space in the internal walls. This is perfect for running wires. And, in Internal Walls there is no insulation. There are, however, a few damn hidden 1x2 spacing and support structures inside the walls. These wires were ran totally hidden in the wall, behind the shower-bathtub, and care had to be taken not to drill or cut beyond 2 inches; The bathtub could be cut. It is scary to cut such a big hole in the wall. You really have to be committed, and can not change your mind. And I had to cover hole with something, in this case the Combiner, quickly - before the wife sees the hole.




CombSide.jpg, 48kB Started to flip on switches. Wow! This thing is colorful and bright. The wife can not miss it. She will be so startled, she wont think about the hole underneath. The power for the lights comes directly off each SolarPanel, so it is kinda free. At night the lights are out, and you have no need to read the meters anyway, as they all read zero. Not quite true: If I am parked in a Walmart or Casino under a street light, then they can come on a little.

The LEDs are 30mA SuperBrights. They are running at 21 volts with a 1k ohm resistor. That is 20mA. I dare not go any higher. They are blunt faced to go right up to the face of the meter. I added a couple of other colors to see if there is any difference in readability. I do not see much difference, but Green is in the center of human vision. ...And now that I am thinking about it, the next time I am out at the RV, I should add another 1k ohm. There should be little difference in lumens from 10mA vs 20mA, and I have found the LEDs dim quickly, withen a year or two, if worked too hard.


Comb3M.jpg, 49kB I am going to have to think of a better way to label the meters. Tape looks bad. I start from the Front-Left of the roof, and label Left to Right, and Front to Back: "A","B","C","D,"E","F" and "G". In addition, I put the wattage on the same label. If I can't remember the exact panel placement, I will have to look at my roof "map", which I put somewhere.

When I press the push button switch on any meter, the meter jumps to 4 or 5 amps. And that is where it should go. Also when I press, I noticed all the other meters jump slightly up a little too, perhaps an amp or so. Why is that? It is because this shorted meter is no longer contributing amperage to the total: I have it shorted out. I love this feature. I no longer have to isolate the panel with a dtdp switch, as with my old design. Now, I can just push the button anytime, as schottky diodes have it isolated, and read the maximum Short Circuit current. No harm! Easy! And quick!

Fascinating to watch the meters dance if there is shadowing, such as a waving tree branch overhead. Several of the meters can move up and down, and always when one moves up, another moves down. But the sum will always be the same. The sum will always be the same! The Regulators down stream will always get their due. They do not care who is contributing. This fascinating behavior is yet another example of the benefits of Paralleling panels. My pretty dancing meters demonstrate the benefit clearly and dramatically.


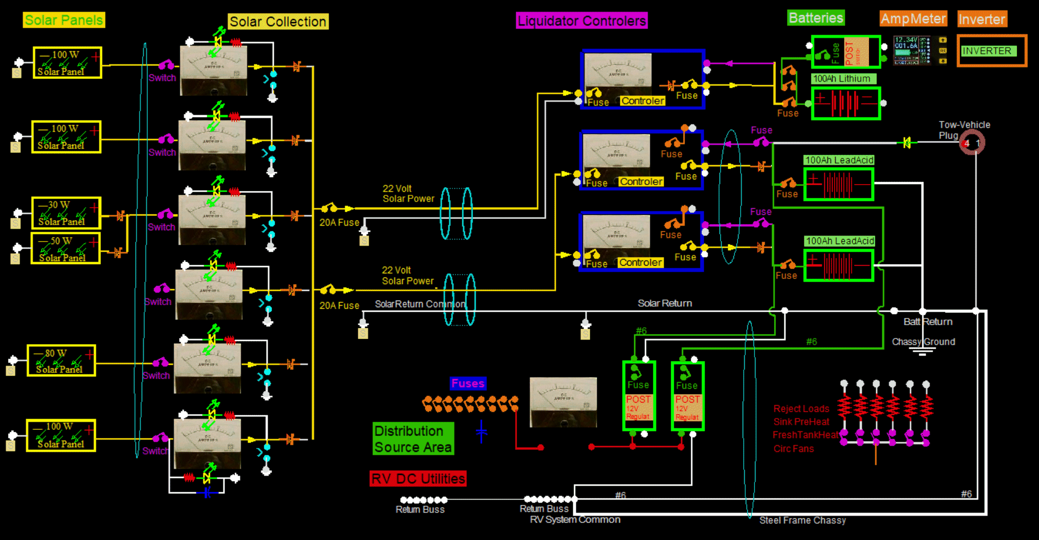
Here is a schematic of it...
RVWiringLiq.gif, 271kB


Meter-A100W.jpg, 19kB Meter-B100W.jpg, 19kB Meter-CD.jpg, 17kB


At noon one can expect over 5 amps from each panel, especially near summer solstice.


RULERMAR.GIF, 1.6kB OverAllWiring.gif, 533kB


BBALLBLU.GIF, 139B Changed Solar Panel-C from a 30 watt to a 100 watt.
BBALLBLU.GIF, 139B Added a voltmeter to the Combiner.
BBALLBLU.GIF, 139B Added three PreDumps.




RULERBOW